
B2B
|
Pharmaceuticals
|
0→1 Design
|
AI Solutions
AI Analyzer for Manufacturing Exceptions
I designed an E2E Innovative solution for the AI-driven analysis to reduce manual analysis for pharmaceutical manufacturing exceptions.
<80%
Time On Task
100%
Task Completion Rate
Case Study

B2B
|
IT Infrastructure
|
Optimization
|
AI Solutions
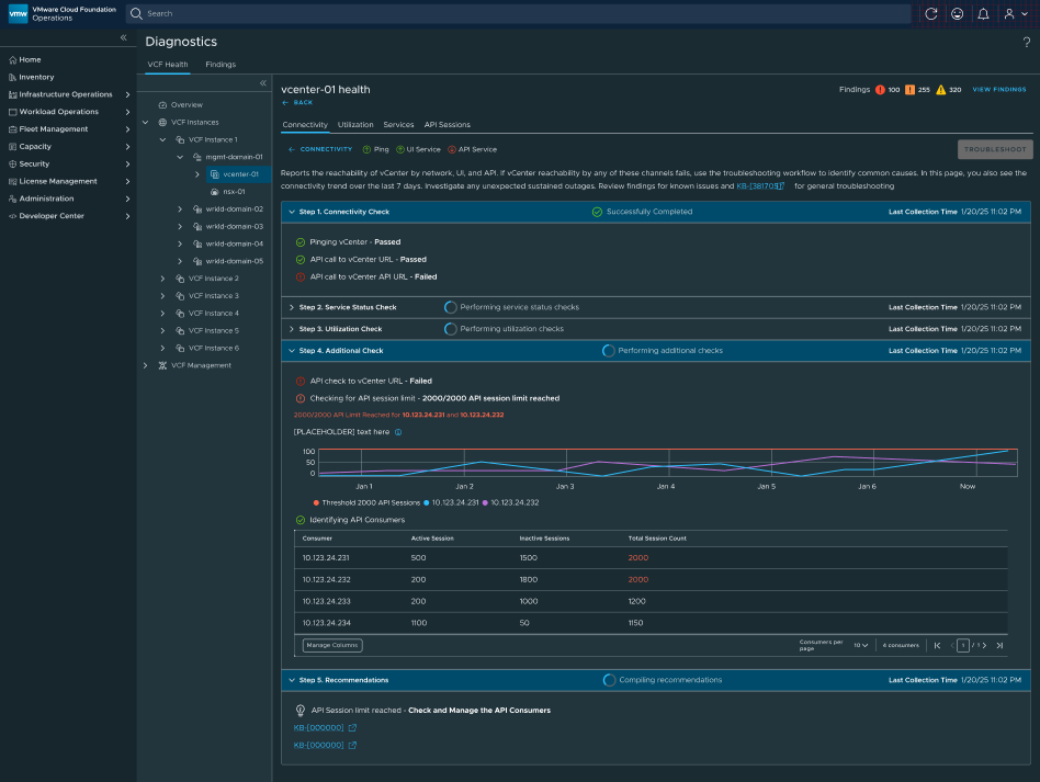
Automation For Connectivity Checks
By designing a comprehensive connectivity automation runbook, I identified key friction points, such as manual processes and error-prone steps, and implemented user-centered solutions that significantly enhanced efficiency and customer satisfaction.
30 mins → 15 sec
Time On Task
100%
Task Completion Rate
Case Study

B2B
|
IT Infrastructure
|
Unified Product Experience Redesign
Transforming Diagnostics With Unified UX
By redesigning the product based on business goals and strategy, I reduced operational complexity and cognitive load, increased issue detection and resolution, adoption of recommendations and proactive workflows. The unification is a consistent, scalable operations experience across product.
-30%
Diagnostic Time
-20%
Support Requests
Case Study

B2G
|
e-Government
|
E2E Redesign
|
Complex Workflows
Electronic Document Management System
Led design strategy and coordinated UI designers while gathering user insights through ethnographic research and training sessions to inform product improvements.
-30%
Onboarding Costs
3x
Faster Task Completion
Case Study

B2B & B2C
|
Natural Resources
|
0→1 Design at a Startup
Mining Community for Professionals & Companies
Served as the sole designer in a 9-person startup, leading the end-to-end design process from strategy and research to validation and developer handoff while collaborating closely with the founder on requirements and priorities.
Established the product strategy, defined success metrics, conducted usability testing, and built a scalable design system with comprehensive libraries.
+55%
Subscription Conversion
+50%
Monthly & Daily Users
Case Study

B2B
|
Enterprise SaaS
|
0→1 Complex System Design
Electronic Signature & Contract Automation
Delivered a scalable, integrated e-signature solution that addressed key user pain points, improved workflow efficiency through validated design decisions, and aimed to increase subscriptions and customer satisfaction.
Case Study

B2B
|
e-Commerce
|
E2E Redesign
|
Complex Workflows
Merchant Portal Redesign
Led the end-to-end redesign of a Merchant Portal, driving discovery, research, and strategy to transform a complex, manager-dependent platform into a user-friendly, self-service SaaS solution while mentoring designers and aligning cross-functional teams.
Improved usability and scalability by simplifying architecture and workflows, resulting in faster task completion, reduced support dependency, and significantly higher user satisfaction and operational efficiency.
-75%
Support Dependency
+80%
User Satisfaction
Case Study
About me

I’m a Senior Product Designer and UX Consultant with more than 10 years of experience designing products in complex domains such as IT infrastructure management, e-commerce SaaS, fintech platforms, pharmaceutical AI solutions, natural resources, and e-government systems.
Throughout my career, I’ve focused on bridging business strategy and user needs, turning complex processes into intuitive, scalable digital experiences.
My approach combines user-centered design, systems thinking, and product strategy to deliver solutions that support both business goals and meaningful user outcomes.
I’m especially passionate about working on complex platforms, emerging technologies, and innovative products that shape how people interact with digital systems.
How I Work
Strategy & Product Thinking
Product strategy & UX visionAI-powered product experiencesData-driven decision makingBusiness impact & UX metricsStakeholder alignment & product storytelling
Research & Problem Framing
Multi-method user researchContextual inquiry & usability testingBehavioral and workflow analysisData-heavy system mappingInsight synthesis & opportunity framing
Craft & Delivery
End-to-end product design (0→1 and iteration)AI-assisted workflows & intelligent automationComplex dashboards & data-heavy interfacesDesign systems & scalable patternsAccessibility-first design (WCAG)High-fidelity prototyping & interaction design
Interests and hobbies
- A lifelong lover of books and stories across genres, I’m currently immersed in the world of self-help and non-fiction.
- My travels to over 50 countries have shaped my perspective and deepened my curiosity about people and cultures.
- On stage, I once embraced the challenge of playing a male role - a testament to my love for creativity and bold experiences.


